- DATE:
- AUTHOR:
- C&B Teamet
Opdag helt nye og forbedrede funktioner i dit Mæglerunivers - seneste opdatering er nu live 🤩
Tålmodighed kan være bitter, men dens frugt er sød - og nu begynder du at kunne høste nogle af frugterne, som har blomstret i Mægleruniverset! 
... Og det smager lækkert!
Dit Mæglerunivers er opdateret med flere nye funktioner og meget mere brugervenlig navigation - som forhåbentlig gør din arbejdsdag en lille bitte smule lettere.
HUSK!! Tålmodighed er en dyd - og vi ved at der står meget nedenunder! Så se om du kan mestre den, og opdag og læs om ALLE de gode ting der venter på dig i Mægleruniverset. 
Læs med her;
vCard funktion - eksporter dine kontakter fra Mægleruniverset til mobil/computer
Vi har lyttet til de af jer, som har manglet vCard funktionen, som I kendte fra Classic - dette er nu blevet en mulighed i Mægleruniverset! 
Det er derfor nu muligt, at eksportere dine kontakter fra Mægleruniverset til din mobiltelefonbog eller Outlook kontakter og også at dele kontaktes oplysninger med dine kollegaer. Husk dog! at ved at eksportere din kontakts oplysninger ud af Mægleruniverset, vil C&B ikke længere kunne vedligeholde/overholde evt. sletteregler jf. GDPR - dette vil være dit eget ansvar.
Hvis du går ind under én af dine kontakter, vil du nu fra menupunktet "Profil" kunne se, at der er kommet en knap til "Eksporter kontakt" i oversigtsbilledet til højre. Ved at trykke på denne, vil du enten fra computer downloade oplysningerne - eller fra mobilenhed få muligheden for at gemme din kontakts oplysninger i mobilens telefonbog.
Indsættelse af telefonnummer i Mægleruniverset
Nu hvor vi er ved eksport af telefonnumre - så kan vi også komme lidt ind på import 
Vi har nemlig fået flere meldinger ind på, at der var udfordringer hvis man via sin mobiltelefons opkaldsliste forsøgte at indsætte et kopieret telefonnummer i Mægleruniverset. Dette er nu løst, så du fremadrettet ikke skulle møde udfordringer med mellemrum osv., når du indsætter et kopieret telefonnummer i Mægleruniverset på farten.
En masse fede kortopdateringer!
Vi har været inde og se på, hvor vi kan forbedre og optimere brugen af kort i Mægleruniverset - dette er er der kommet en masse godt ud af!
Ny kalendervisning på dit Dashboard
Dit Dashboard har fået et lettere og mere overskueligt overbliksbillede af dine kommende kalenderaftaler (samt mulighed for at vise tidligere aftaler - læs længere nede).
Udover at du har fået et bedre overbliksbillede over dine kommende aftaler, så har du nu mulighed for at trykke på "maps-ikonet" og et nyt vindue åbner med kortvisning, hvor du herfra nemt ville kunne igangsætte en rutevejledning eller få indblik i området. Åbner du det fra din mobil, så vil det åbne sig i den standardkortopsætning du har valgt.
Har du lige været på fremvisning - og skal nu give dine sælgere feedback? Vi har sørget for, at du kan indlæse tidligere aftaler ved at trykke på "Vis tidligere" fra computervisning, og er du på fra mobilen trykker på blot på "opdateringsikonet" oppe i højre hjørne - og du vil få vist dagens tidligere afholdte aftaler.
Det samme gør sig gældende generelt i Mægleruniverset, hvor det nu er muligt flere steder at få vist fx ejendommens placering på ens standard kortapp.
Optimering af Ønske-opskrivning
Det vil nu være muligt, at gøre dit Mæglerunivers endnu mere personligt ved at opsætte nogle indstillinger indenfor dine præferencer. Dette kan du altid gå ind og se nærmere på enten på personlig- eller forretningsniveau. Ved at klikke på din profil i højre hjørne, har vi nu også forsimplet menuens layout, så du hurtigt kan komme ind på "Min profil" eller "Min forretningsenhed" og herfra lave dine personlige indstillinger på fx Kalender- eller Notifikationer.
Men tilbage til kortindstillinger, når du arbejder med ønskeopskrivning og polygoner for dine kunder. Vi har nemlig nu gjort det muligt, at du på forretningsniveau kan indstille kortvisningen, så kortet åbnes op for dit område, når du skal "tegn på kort" under et køberkartotekønske. På den måde slipper du for, at scrolle/hive i kortet, for at få zoomet ind på dit område - og det vil være giveligt, for dig som ikke dækker bredt.
TIP!! Når vi nu er ved ønskeopskrivning og polygontegning - og kort generelt, så husk at du kan holde CTRL nede og zoome ind og ud med musen.
Dernæst er det yderst brugbart for vores kunder på fx Grønland - så kortet til enhver tid åbnes og vises over Grønland fremfor visning af Danmark.
Indstilling af tids- og landezone
Når vi nu er ved vores Grønlandske eller Færøske kunder, så er det nu også muligt inde under samme billede som vist ovenfor, at opsætte og indstille Tidszone og Landekode - det gør det alt andet lige lidt nemmere, så fx sms-beskeder sendes afsted rette tidszone, og at man ikke hver evig eneste gang skal rette på landekoden ved oprettelse af en ny kontakt.
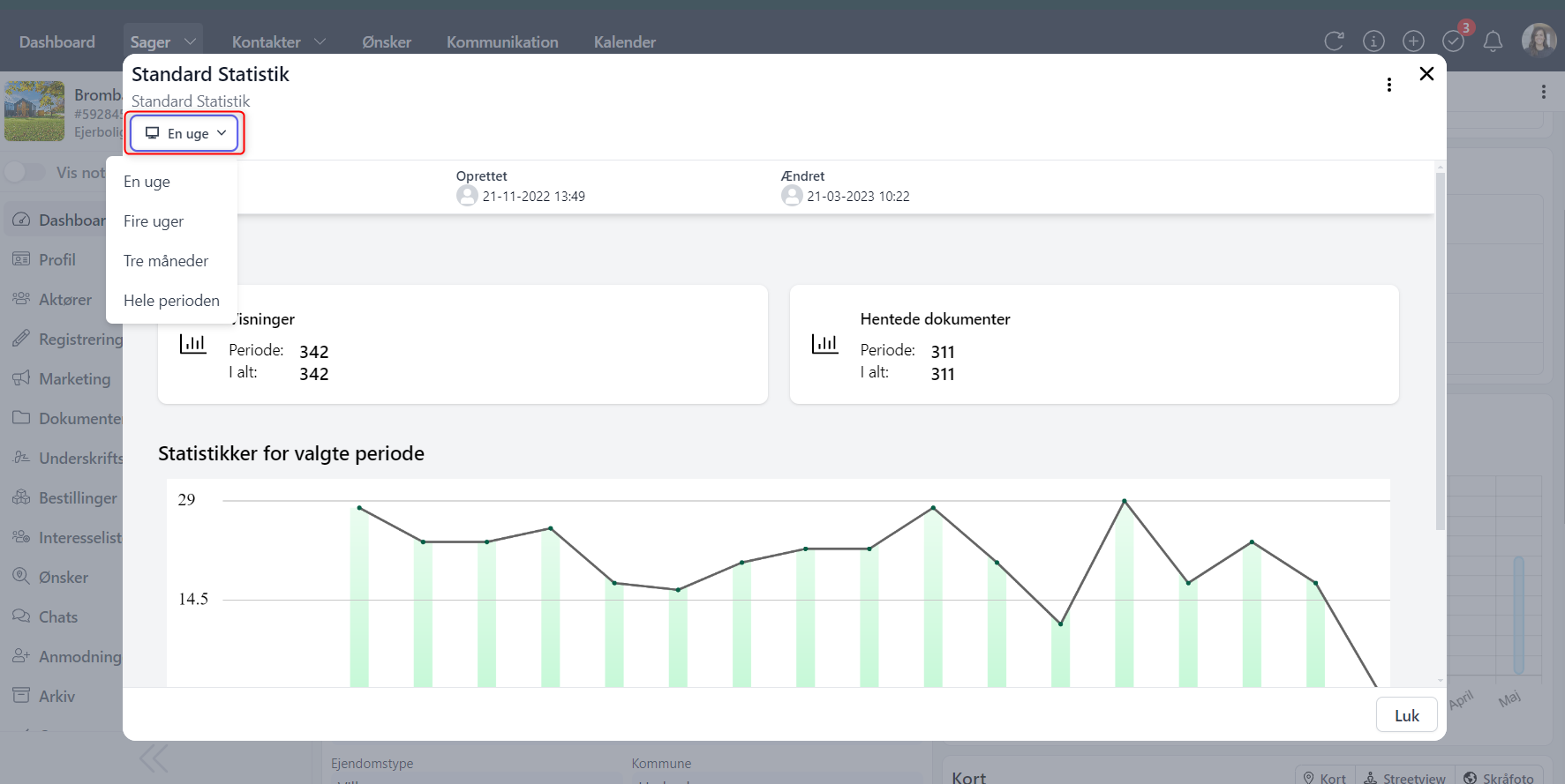
Følg dine sagers statistik
Vi har flyttet sagens statistik, så det ikke længere er et menupunkt - men nu er på din sags "Dashboard". Det giver dig et hurtigt overblik over sagens fulde aktivitet og vigtige oplysninger såsom; sælger på sagen, kommende aftaler, aktive opgaver, hvor mange der er på interesselisten, antal fremvisninger - og nu også statistik.
Du har mulighed for at klikke dig hurtigt videre ved at trykke på det du gerne vil have vist/videre hen til - fx hvis du vil se flere detaljer for en opgave, eller vil hurtigt over på din sags interesseliste. Det samme gør sig gældende for statistik, hvis du klikker på rubrikken åbner der sig ny og fuld sagsstatistikvisning op.
TIP! Husk at du har mulighed for at se statistik indenfor en periode - eller hele perioden ved at trykke og vælge periode oppe i venstre hjørne.
Lav noter på dine sager eller kontakter
Du har mulighed for på dine sager og kontakter at slå "vis noter" til, og på den måde holde dig orienteret - hvis der er vigtige ting, som du skal forholde dig til før-, under og efter salgsforløbet.
Hvis du har swipet mod højre på "vis noter", så har du også valgt at slå notesbogen til i højre side. Så længe dette er valgt til, vil notesbogen altid være åben, når du tilgår sagen eller kontakten. Du skal tage stilling til det på hver enkelte sag/kontakt, om du har brug for at have notesbogen åben eller ej. Det er også værd at påpege, at notesbogen vil være tilgængelig og synlig, når du bevæger dig rundt i sagen eller på en kontakt. På den måde har du altid en vigtig information stående, som du ikke skal "tilbage" og finde et andet sted - og I kan alle på kontoret se og tilgå notesbogen.
Bemærk at det forsat er muligt at lave flere "noter" i menupunktet - det vil dog altid være den primære note, som vises i højre side af sagen/kontakten, hvis det vælges "vis noter".
Optimeret og mere præcis søgning i Mægleruniverset
Vi har været i maskinrummet og optimeret på søgeresultaterne, så du får endnu mere præcise resultater. Det er vigtigt at pointere, at det vil være de mest relevante resultater der havner øverst i din søgning - men at du forsat vil kunne se de andre resultater nedenunder, så de ikke forsvinder eller frasorteres i visningen.
På den måde vil du forsat kunne se, om der er resultater der minder om din søgning.
Bedre og optimeret visninger af menuer, sager mv.
Vi har været rundt omkring i Mægleruniverset, og optimeret på brugeroplevelsen, så du forhåbentlig får en endnu bedre og lettere navigereren rundt i Mægleruniverset.
Det betyder blandt andet, at listevisning ved seneste sager eller kontakter har fået et lettere udtryk, og at der er kommet en mere synlig knap fra mobilvisning, når du skal åbne dine sager eller kontakters menu.